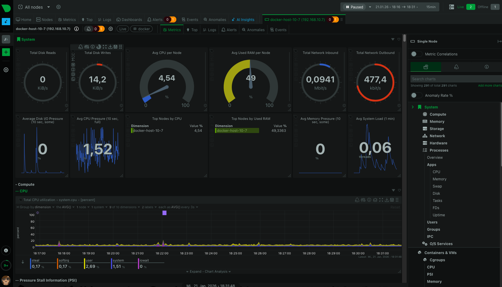
Netdata
NetData Server / Agent
services:
netdata:
image: netdata/netdata:stable
container_name: netdata-agent
hostname: docker-host-10-58
pid: host
network_mode: host
restart: unless-stopped
cap_add:
- SYS_PTRACE
- SYS_ADMIN
security_opt:
- apparmor:unconfined
volumes:
- netdataconfig:/etc/netdata
- netdatalib:/var/lib/netdata
- netdatacache:/var/cache/netdata
- /:/host/root:ro,rslave
- /etc/passwd:/host/etc/passwd:ro
- /etc/group:/host/etc/group:ro
- /etc/localtime:/etc/localtime:ro
- /proc:/host/proc:ro
- /sys:/host/sys:ro
- /etc/os-release:/host/etc/os-release:ro
- /var/log:/host/var/log:ro
- /var/run/docker.sock:/var/run/docker.sock:ro
- /run/dbus:/run/dbus:ro
volumes:
netdataconfig:
netdatalib:
netdatacache:
Netdata Agent Konfiguration /etc/netdata/orig/stream.conf
[stream]
enabled = yes
destination = 192.168.10.71
api key = docker-host-10-58
timeout seconds = 60
send charts matching = *
Netdata Konfigration Server: /etc/netdata/orig/stream.conf
[stream]
enabled = yes
[docker-host-10-7]
enabled = yes
default history = 3600
health enabled = yes
[docker-host-10-58]
enabled = yes
default history = 3600
health enabled = yes

No comments to display
No comments to display